Grafana

Información general:

Es una solución de código abierto que sirve para ejecutar análisis de datos, extraer métricas que dan sentido ante enormes cantidades de datos y monitorear aplicaciones y recursos hardware con la ayuda de atractivos paneles de control personalizables.

¿Qué es Grafana?

Grafana es una plataforma de código abierto para la visualización y análisis de datos. Es especialmente útil para trabajar con grandes volúmenes de datos en tiempo real, y se emplea comúnmente en el ámbito de la infraestructura de TI, monitoreo y análisis de sistemas. Se utiliza principalmente para crear tableros (dashboards) interactivos que permiten mostrar métricas y registros en tiempo real, facilitando la toma de decisiones informadas.

¿Cómo funciona?

Grafana funciona como una plataforma de visualización de datos que se conecta a diversas fuentes de datos para crear tableros (dashboards) visuales y dinámicos, donde puedes monitorear métricas en tiempo real y analizar datos históricos. A continuación se explica el funcionamiento en detalle, paso a paso y las ventajas de usar Grafana.

1. Conexión a fuentes de datos

Grafana no almacena datos por sí misma. En lugar de eso, se conecta a diferentes fuentes de datos externas, que pueden ser bases de datos, sistemas de monitoreo, plataformas de logging, o servicios en la nube. Algunos ejemplos de fuentes comunes son:

  • Bases de datos de series temporales: Prometheus, InfluxDB, Graphite.
  • Bases de datos SQL: MySQL, PostgreSQL.
  • Plataformas de logging: Elasticsearch, Loki.
  • Servicios en la nube: Google Cloud Monitoring, AWS CloudWatch.

2. Configuración de fuentes de datos

Para empezar a usar Grafana, lo primero que se hace es configurar las fuentes de datos. Grafana permite conectarse a múltiples fuentes de datos a la vez. Cada fuente puede tener diferentes tipos de datos y consultas, pero el proceso básico es:

  • Conectar Grafana a la fuente de datos.
  • Configurar parámetros como URL, autenticación, etc., según el tipo de fuente.

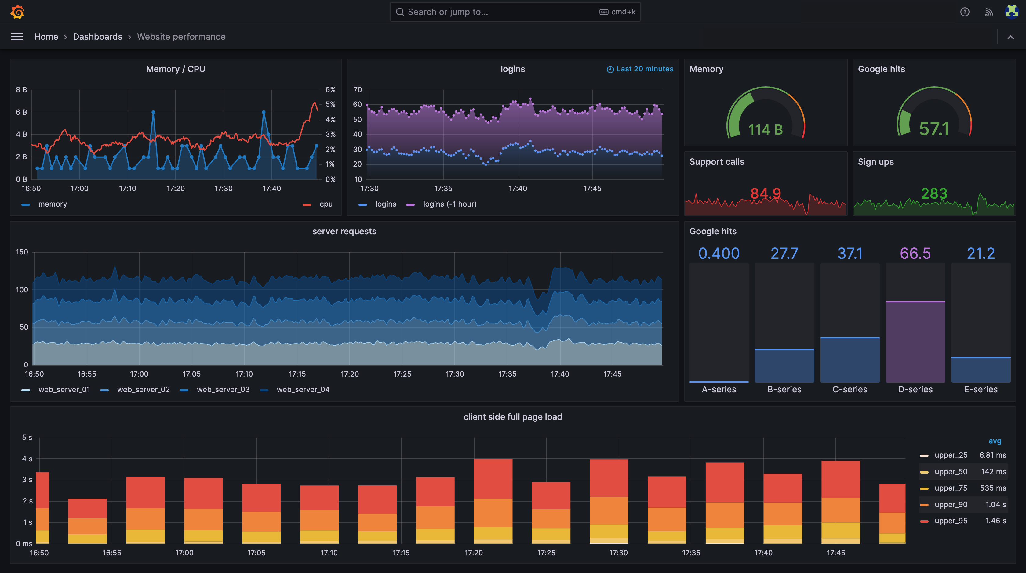
3. Creación de Dashboards

Una vez que Grafana está conectado a las fuentes de datos, puedes empezar a crear dashboards. Los dashboards son conjuntos de paneles que muestran gráficos, tablas, mapas o cualquier otro tipo de visualización basada en las métricas de las fuentes de datos.

Componentes de un dashboard:

  • Paneles: Son las unidades individuales que contienen una visualización. Cada panel puede mostrar un gráfico, una tabla, un indicador numérico, etc.
    • Los paneles pueden configurarse para mostrar diferentes tipos de gráficos (líneas, barras, áreas, etc.) según las métricas o consultas.
    • Los paneles pueden estar interactivos, permitiendo que los usuarios ajusten el rango de tiempo, cambien parámetros, o seleccionen filtros para obtener diferentes vistas de los datos.
  • Consultas: Cada panel está vinculado a una consulta a la fuente de datos. Grafana permite escribir consultas en el lenguaje nativo de cada fuente (como PromQL para Prometheus, SQL para bases de datos SQL, o Lucene para Elasticsearch).
    • Estas consultas extraen los datos que se desean visualizar y Grafana se encarga de renderizarlos en el formato adecuado (gráfico, tabla, etc.).
  • Variables: Puedes agregar variables a los dashboards, que permiten la personalización de las consultas. Por ejemplo, puedes crear un dashboard que muestre métricas de diferentes servidores y luego cambiar dinámicamente entre servidores a través de una lista desplegable (sin tener que modificar las consultas manualmente).

4. Visualización de los datos

Una vez que las consultas están configuradas, los datos se visualizan en los paneles de forma gráfica. Los paneles pueden actualizarse en tiempo real, lo que permite monitorear métricas o logs en vivo. Grafana es muy flexible y permite personalizar el aspecto de las visualizaciones, como los colores, las leyendas, las unidades de medida, las escalas, etc.

5. Alertas

Grafana también tiene un sistema de alertas integrado, que te permite configurar notificaciones basadas en ciertas condiciones o umbrales. Por ejemplo, podrías configurar una alerta para que te notifique si el uso de CPU de un servidor supera el 90% o si la latencia de una API supera cierto umbral.

  • Condiciones de alerta: Cada alerta tiene condiciones específicas (por ejemplo, "si el valor promedio de la métrica es mayor que 100 durante 5 minutos").
  • Notificaciones: Cuando se dispara una alerta, Grafana puede enviar una notificación a través de varios canales, como email, Slack, Webhook, o incluso SMS, entre otros.

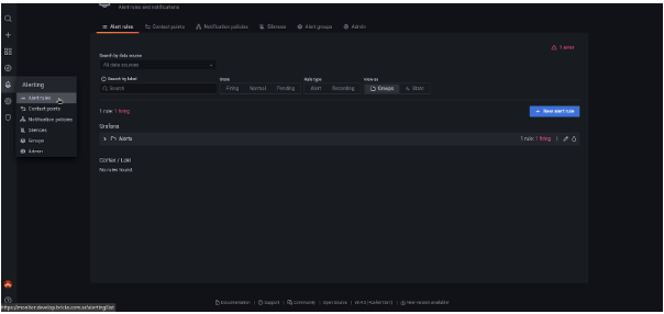
Setear alertas.

Para poder establecer alertas debemos en primer lugar crear la carpeta.

Debemos ir  a Alert Rules y a New Alert Rule

De este modo, puedes crear la alerta según la query de búsqueda de logql.

Una vez que tengas la alerta ya creada, llegan a la plataforma seleccionada, en este caso Telegram

6. Interactividad y personalización

Grafana es altamente interactivo, lo que significa que los usuarios pueden:

  • Filtrar los datos por diferentes criterios (por ejemplo, por servidor, por región).
  • Ajustar el rango de tiempo de los paneles de forma global o individual, lo que permite ver datos históricos o en tiempo real.
  • Explorar y ajustar consultas: Los usuarios pueden modificar las consultas directamente desde el panel para ver los datos de diferentes formas o realizar un análisis más profundo.

7. Acceso y Roles

Grafana permite definir distintos niveles de acceso mediante la configuración de roles de usuario:

  • Admin: Control total sobre Grafana (configuración, gestión de fuentes de datos, creación de dashboards).
  • Editor: Puede crear y editar dashboards, pero no tiene acceso a la configuración global.
  • Viewer: Solo puede ver los dashboards, pero no hacer cambios.

8. Persistencia de Dashboards

Los dashboards y configuraciones son persistentes y se guardan dentro de Grafana, lo que significa que los usuarios pueden acceder a ellos en cualquier momento y ver los datos históricos, así como configurarlos para monitorear nuevos conjuntos de datos o métricas.

9. Plugins y Extensibilidad

Grafana tiene una arquitectura de plugins que permite extender sus funcionalidades:

  • Paneles: Se pueden agregar nuevos tipos de paneles con visualizaciones personalizadas.
  • Fuentes de datos: Se pueden añadir nuevas fuentes de datos.
  • Alertas: Se pueden integrar con sistemas de alertas externos.

Conclusión

Grafana es una herramienta poderosa y flexible que no solo facilita el monitoreo en tiempo real, sino que también proporciona herramientas avanzadas de visualización y alertas, lo que la convierte en una excelente opción para equipos que buscan optimizar sus operaciones y la observabilidad de sus sistemas. Su naturaleza de código abierto y su gran capacidad de personalización la hacen adecuada para una amplia variedad de casos de uso, desde pequeñas empresas hasta grandes corporaciones.